ヘルプ ディスク
AzureディスクはAzure仮想マシンで使用されるブロックレベルのストレージボリュームであり、オンプレミスサーバー上のOSおよびデータディスクの仮想化バージョンです。
Site24x7との連携により、OSおよびデータディスクをメトリックで監視し、しきい値設定によるアラート通知を行えます。
新規Azure監視追加時、または既存のAzure監視にAzureディスク監視を追加できます。
詳細はこちらのページをご確認ください。
Azureディスク監視では1分ごとにメトリックデータを収集し、5分ごとにステータスを取得します。
ディスクを管理しているVMを追跡することで、基本的なAzureの監視に加えて、データおよびOSディスクのメトリックデータを監視します。
| メトリック | 説明 | 統計 | 単位 |
| ディスク読み取りバイト/秒(プレビュー) | 監視間隔におけるディスクから読み取られたバイト量です。 | 平均 | バイト/秒 |
| ディスク読み取り操作/秒(プレビュー) | 監視間隔におけるディスクで行われた読み取りI/O数です。 | 平均 | 数/秒 |
| ディスク書き込みバイト/秒(プレビュー) | 監視間隔におけるディスクに書き込まれたバイト量です。 | 平均 | バイト/秒 |
| ディスク書き込み操作/秒(プレビュー) | 監視間隔におけるディスクで行われた書き込みI/O数です。 | 平均 | 数/秒 |
| ディスク消費バーストIOPS(プレビュー) | オンデマンドバーストが有効化されているディスクで使用されたバーストトランザクションの蓄積操作数です。 これは1時間間隔で放出されます。 |
平均 | 数 |
| メトリック名 | 説明 | 統計 | 単位 |
|---|---|---|---|
| データディスク読み取りバイト/秒 | 監視間隔における単一ディスクから読み取られたデータ量です。 | 平均 | バイト/秒 |
| データディスク書き込みバイト/秒 | 監視間隔における単一ディスクに書き込まれたデータ量です。 | 平均 | バイト/秒 |
| データディスク読み取り操作/秒 | 監視間隔における単一ディスクからの読み取り操作データ量です。 | 平均 | 数/秒 |
| データディスク書き込み操作/秒 | 監視間隔における単一ディスクへの読み取り操作データ量です。 | 平均 | 数/秒 |
| データディスク消費帯域パーセンテージ | 1分ごとの消費データディスク帯域のパーセンテージです。 | 平均 | パーセント |
| データディスク消費IOPSパーセンテージ | 1分ごとの消費データディスクI/O量です。 | 平均 | 数 |
| データディスク消費帯域 | 1分ごとのデータディスク消費帯域量です。 | 平均 | 数 |
| データディスク消費IOPS | 1分ごとのデータディスク消費I/O量です。 | 平均 | 数 |
| データディスクターゲット帯域 | データディスクがバーストなしで到達できるスループット量です。 | 平均 | 数 |
| データディスクターゲットIOPS | データディスクがバーストなしで到達できるベースラインIOPSです。 | 平均 | 数 |
| データディスク最大バースト帯域 | データディスクがバーストして到達できる最大バイトスループットです。 | 平均 | 数 |
| データディスク最大バーストIOPS | データディスクがバーストして到達できる最大IOPSです。 | 平均 | 数 |
| データディスク使用済みバーストBPSクレジットパーセンテージ | これまでに使用されたデータディスクバースト帯域クレジットのパーセンテージです。 | 平均 | パーセント |
| データディスク使用済みバーストI/Oクレジットパーセンテージ | これまでに使用されたデータディスクバーストI/Oクレジットのパーセンテージです。 | 平均 | パーセント |
| データディスクバーストBPSクレジット | これまでに使用されたデータディスクバースト帯域クレジット量です。 | 平均 | 数 |
| データディスク使用済みバーストI/Oクレジット | これまでに使用されたデータディスクバーストI/Oクレジット量です。 | 平均 | 数 |
| データディスクキュー深度 | データディスクのキュー深度やキュー長です。 | 平均 | 数 |
| メトリック名 | 説明 | 統計 | 単位 |
| OSディスク読み取りバイト/秒 | 単一ディスクからの読み取りバイトです。 | 平均 | バイト/秒 |
| OSディスク読み取り操作/秒 | 単一ディスクからの読み取りIOPSです。 | 平均 | 数/秒 |
| OSディスク書き込みバイト/秒 | 単一ディスクへの書き込みバイトです。 | 平均 | バイト/秒 |
| OSディスク書き込み操作/秒 | 単一ディスクへの書き込みIOPSです。 | 平均 | 数/秒 |
| OSディスク消費帯域パーセンテージ | 1分ごとの消費OSディスク帯域のパーセンテージです。 | 平均 | パーセント |
| OSディスク消費IOPSパーセンテージ | 1分ごとの消費OSディスクI/O量です。 | 平均 | 数 |
| OSディスク消費帯域 | 1分ごとのOSディスク消費帯域量です。 | 平均 | 数 |
| OSディスク消費IOPS | 1分ごとのOSディスク消費I/O量です。 | 平均 | 数 |
| OSディスクターゲット帯域 | OSディスクがバーストなしで到達できるスループット量です。 | 平均 | 数 |
| OSディスクターゲットIOPS | OSディスクがバーストなしで到達できるベースラインIOPSです。 | 平均 | 数 |
| OSディスク最大バースト帯域 | OSディスクがバーストして到達できる最大バイトスループットです。 | 平均 | 数 |
| OSディスク最大バーストIOPS | OSディスクがバーストして到達できる最大IOPSです。 | 平均 | 数 |
| OSディスク使用済みバーストBPSクレジットパーセンテージ | これまでに使用されたOSディスクバースト帯域クレジットのパーセンテージです。 | 平均 | パーセント |
| OSディスク使用済みバーストI/Oクレジットパーセンテージ | これまでに使用されたOSディスクバーストI/Oクレジットのパーセンテージです。 | 平均 | パーセント |
| OSディスクバーストBPSクレジット | これまでに使用されたOSディスクバースト帯域クレジット量です。 | 平均 | 数 |
| OSディスク使用済みバーストI/Oクレジット | これまでに使用されたOSディスクバーストI/Oクレジット量です。 | 平均 | 数 |
| OSディスクキュー深度 | OSディスクのキュー深度やキュー長です。 | 平均 | 数 |
全体の設定
監視レベルの設定
属性レベルでIT自動化を設定することも可能です。
ディスク最適化のためのしきい値
下記のしきい値を使用して、ディスク容量の過剰使用を防ぎます。これによりコストの削減等に役立てられます。
設定できるしきい値は次のとおりです。
IT自動化により、パフォーマンス低下が発生した際に自動でアクションを実行できます。
IT自動化の設定方法はこちらのページをご確認ください。
設定ルールにより、しきい値プロファイル、通知プロファイル、タグ、監視グループといった項目を自動で適用できます。
設定ルールの設定方法はこちらのページをご確認ください。
[パフォーマンスメトリック]タブで上記メトリックのパフォーマンスデータを表示します。
表示方法は次のとおりです。
これにより、キュー深度、読み取りバイト、書き込みバイトなどのデータを表示します。
[設定の詳細]タブでアプリケーションインスタンスの構成情報を表示します。
ユニークID、ディスクサイズ、ディスク状態、ネットワークアクセスポリシーなどの情報を表示します。
アクセス方法は次のとおりです。
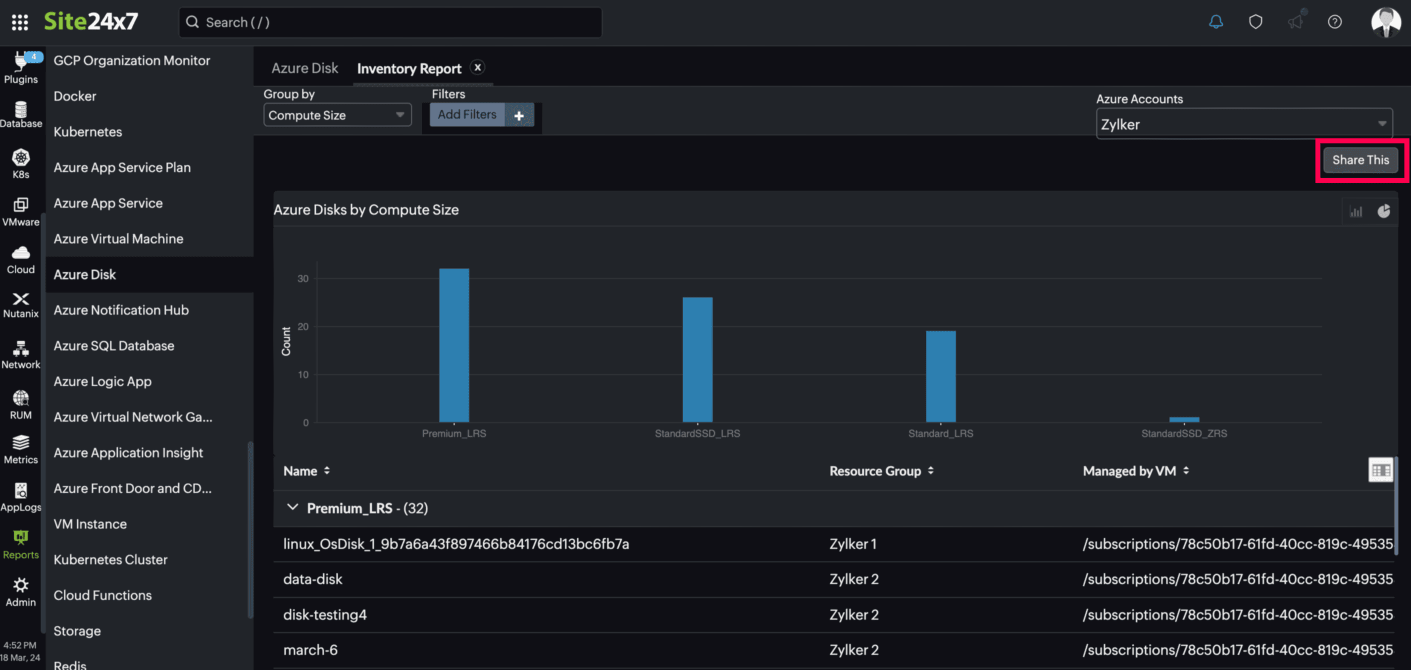
レポートを使用して、監視リソースの様々なデータを表示できます。
Azureディスク監視レポートの表示方法は次のとおりです。
[可用性サマリーレポート]、[パフォーマンスレポート]などの表示したいレポートを選択します。

[サマリー]タブからレポートを表示することも可能です。

スケジュールレポート
[レポート]→[Azure Disk]→[レポートタイプ]→画面右側の[共有]→[スケジュールレポート]から、レポートを定期的にメール通知することができます。

Azureディスク監視でのレポートで次の情報を取得できます。

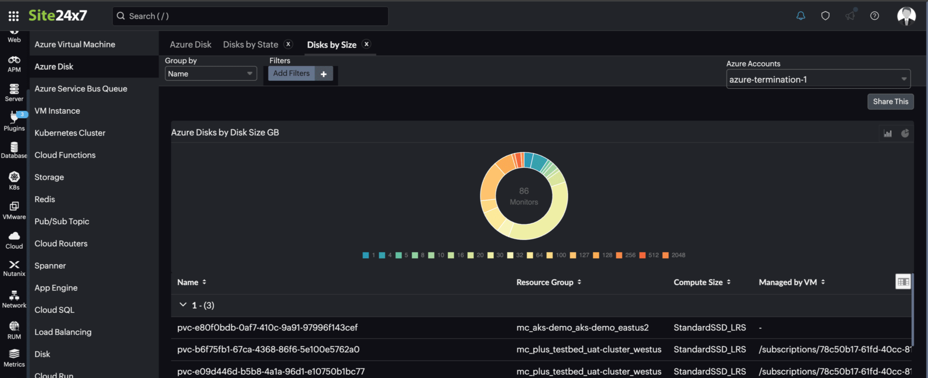
トップN、ボトムNレポート
トップN、ボトムNレポートで、上位または下位にあるパフォーマンスのディスクを表示できます。
表示できる情報は次のとおりです。
