Site24x7のAzure監視ツールでは、専用のダッシュボードを使用してAzureリソースを監視し、Azure環境に関するインサイトを得ることができます。また、カスタムダッシュボードを作成したり、アノマリーダッシュボードを使用して重大な異常を事前に検出したりすることもできます。

サービスビューを使用すると、Site24x7でサポートされているAzureサービスの一覧を確認できます。このビューには、Site24x7の各リソースタイプで監視されているアクティブなリソースの数が表示されます。Azureリソースのサービスビューにアクセスするには、Azure > サービスビューに移動します。
リソースタイプがSite24x7での監視対象として選択されている場合は、Azureポータル内のリソースの総数が表示されます。選択されていない場合は、監視を有効化ボタンが表示されます。
監視を有効化をクリックすると、特定のリソースタイプを即座に監視に追加できます。リソースタイプが有効になると、次回のディスカバリーでリソースが監視対象として追加されます。

今すぐディスカバリーボタンをクリックして、手動でディスカバリーをトリガーすることもできます。ページタイトルの横にあるハンバーガーアイコンにカーソルを合わせると、Azure監視の編集、一時停止、削除、またはリソースの即時ディスカバリーができます。

Azure監視を正常に追加すると、インフラストラクチャーダッシュボードにリダイレクトされます。Azure > インフラストラクチャーダッシュボードに移動してアクセスすることもできます。これは、アカウントでディスカバリーされたすべてのAzureリソースのNOCビューを表します。ページタイトルの横にあるハンバーガーアイコンにカーソルを合わせると、Azure監視の編集、一時停止、削除、またはリソースの即時ディスカバリーができます。
ハイライト:
インフラストラクチャーダッシュボードと同様に、インベントリーダッシュボードでは、アカウントからディスカバリーされたAzureリソースのビューが表示されます。インベントリーダッシュボードにアクセスするには、Azure > インフラストラクチャーダッシュボードに移動します。


Site24x7のAzure監視ツールはAIを搭載しており、リソースの重要なパフォーマンス属性における異常なスパイクや逸脱を検出するのに役立ちます。これにより、リソースのパフォーマンスを微調整し、予期しない問題からAzureインフラストラクチャーを保護します。Azureのアノマリーダッシュボードを表示する方法は以下の通りです。
要求された期間のアノマリーサマリーグラフと、検出された各アノマリーの具体的な理由(アノマリー履歴に記載)を表示できます。パフォーマンス問題の根本原因に関するさらなるインサイトを得るには、アノマリーの説明(アノマリー履歴の下)とともに提供される根本原因の分析をクリックします。
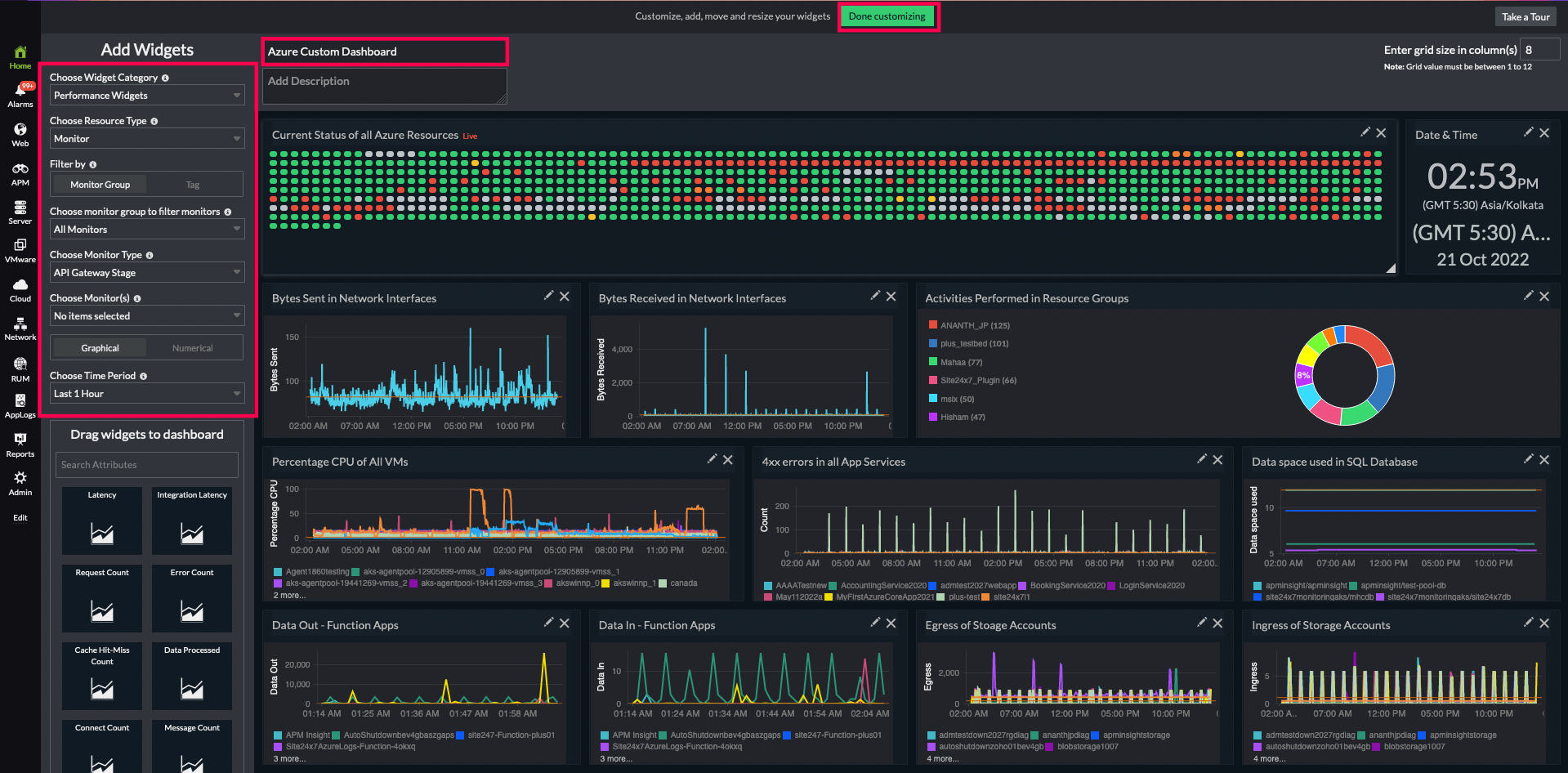
すべてのAzureリソースにわたるさまざまな主要メトリックを表示する独自のダッシュボードを構築できます。開始するには、ホーム > ダッシュボード > カスタムダッシュボード > + 新規作成に移動します。


ここで示すように、複数の編集オプションを使用して、利便性のためにダッシュボードをカスタマイズします。
