ヘルプ ロードバランサー
Azureロードバランサーはアプリケーションをスケーリングし、サービスの高可用性、低い遅延、高スループットを実現します。
Azureロードバランサーを使用すると、全TCPおよびUDPアプリケーションに対して、100万フローまでスケールアップできます。
Site24x7との連携により、ロードバランサーを監視と分析を行い、しきい値設定で障害時に自動化を実行できます。
新規Azure監視追加時、または既存のAzure監視にロードバランサー監視を追加できます。
詳細はこちらのページをご確認ください。
| メトリック名 | 説明 | 統計 | 単位 |
|---|---|---|---|
| 割り当て済みSNATポート | 指定した期間内の割り当て済み送信元ネットワークアドレス転送(SNAT)ポート数の合計です。 | 合計 | 数 |
| バイト数 | 指定した期間内の転送バイト数の合計です。 | 合計 | 数 |
| 正常性プローブステータス | 指定した期間内のロードバランサー正常性プローブステータスの平均です。 | 平均 | 数 |
| パケット数 | 指定した期間内の転送パケット数の合計です。 | 合計 | 数 |
| SYN数 | 指定した期間内の転送された同期(SYN)パケット数の合計です。 | 合計 | 数 |
| SNAT接続数 | 指定した期間内の新規作成SNAT接続の合計です。 | 合計 | 数 |
| 使用済みSNATポート | 指定した期間内の使用済みSNATポート数の合計です。 | 平均 | 数 |
| データパス可用性 | 指定した期間ごとのロードバランサーデータパス可用性の平均です。 | 平均 | 数 |
全体設定
監視レベルの設定
属性レベルでIT自動化を設定することも可能です。
IT自動化により、パフォーマンス低下が発生した際に自動でアクションを実行できます。
IT自動化の設定方法はこちらのページをご確認ください。
設定ルールにより、しきい値プロファイル、通知プロファイル、タグ、監視グループといった項目を自動で適用できます。
設定ルールの設定方法はこちらのページをご確認ください。
Azure Load Balancerの可用性と使用状況の概要を取得します。
概要タブでは、バイト数、パケット数、許可されたSNATポート、SYN数に関する情報を表示できます。この情報を使用して、トラフィックパターンを監視し、ボトルネックを特定できます。
バックエンドプールのリストと、リソース、ネットワークインターフェース、仮想ネットワークのステータスが表示されます。
これらはすべて、それぞれの監視ビュー、IPアドレス、ルール関連の詳細にマッピングされています。この情報を使用して、バックエンドの接続を確認し、リソースマッピングの問題をトラブルシューティングできます。

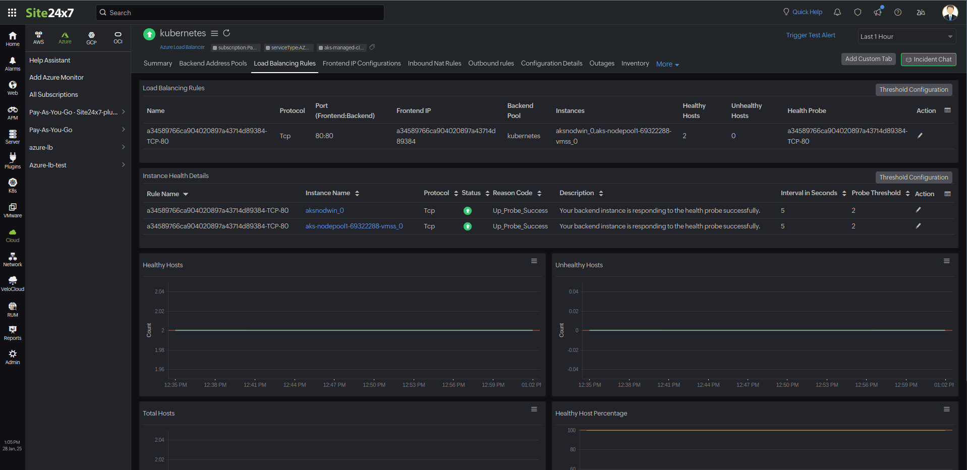
負荷分散規則とそのインスタンスのリスト、ステータス(正常/異常)を表示します。
インスタンス障害の理由と関連詳細を表示して、トラフィックの再分散やリソースのスケーリングなどの修正アクションを実行することも可能です。

監視用にマッピングされたIP構成とそのIPアドレスのリストを表示します。

IP構成の詳細とルールターゲットの詳細を表示し、受信トラフィックルールがターゲットリソースに対して正しく設定されていることを確認できます。

送信ルールを確認し、トラフィックのフローを最適化するのに役立ちます。

Azure Load Balancerの設定詳細が表示されます。
コンピューティングサイズ、価格レベルなどの詳細がこのセクションに含まれています。
Ziaフレームワークを活用することで、[Zia分析]タブにある予測チャートを通じてリソース消費量の測定値を調べることができます。
このチャートは、7日間の履歴データ分析に基づいて今後のパフォーマンスメトリックを予測し、今後7日間に予想されるメトリック使用状況を表示します。
[障害]タブには、ダウン、トラブル、重大などのAzure AI Searchステータスの履歴が表示されます。
[インベントリ]タブには、ライセンス、しきい値と可用性のプロファイル、設定された通知プロファイル、設定されたユーザーアラートグループ、および監視の作成時刻と変更時刻に関する詳細が表示されます。
[ログレポート]タブには、データ収集中に収集されたすべてのログとそのステータスが一覧表示されます。