ヘルプLog Management AppLogs Query Language Field Explorer
Field Explorerを使用すると、クエリを手動で編集することなく、ログデータを迅速に分析・精緻化できます。選択したログタイプで最も頻繁に使用されるフィールド値(例:domain_name、scheme)が表示されるため、特定のログデータを瞬時にフィルタリングしたり、ドリルダウンしたりできます。
インデックス化されたログタイプを選択すると、Field Explorerに、検索に適用された指定期間に基づいて、ユーザー定義フィールドとそのフィールドで最も頻繁に出現する一意の値が表示されます。値を選択または選択解除することで、クエリを動的に変更し、リアルタイムの結果を表示できます。これにより、複雑なログデータセットのトラブルシューティングがより迅速かつ直感的になります。

Field Explorerは、定性データ分析と定量データ分析の両方をサポートするように設計されています。
検索時間内にフィールドのデータと主要な値の概要を取得します。
ログを1つ1つ手動で確認する代わりに、特定の期間内に収集されたすべてのログ、または選択したホストのサブセットから収集されたすべてのログの概要を即座に取得します。
無関係なデータを正確に除外し、ログ内の重要なイベントや値に焦点を当てることで、指定した検索条件に基づいて繰り返し発生するパターンや異常をより明確に把握できるようになります。
以下は、Field Explorerの実用的な価値を強調する主なユースケースです。
頻繁なエラーパターンを特定:ITチームは、INFO、WARN、ERRORといった上位5つの重大度レベルに分類されたログを素早く確認できます。特定の値を選択することで、頻繁に発生するエラーや警告を特定し、繰り返し発生する障害箇所を把握できます。
セキュリティチェックの実施:特定のIPアドレスまたはユーザーエージェントからの異常なトラフィックを検出し、潜在的な不正利用やインジェクションの試みを特定できます。また、応答時間を追跡することで、パフォーマンスの低いAPIやデータ送信プロセスのボトルネックを特定できます。
ログをフィルタリングして対象を絞った分析:ユーザーは、複雑なクエリ構文を記述することなく、重大度、アプリケーション、リージョンなどのフィールドを使用してログをインタラクティブにフィルタリングできます。これにより、特定の環境、デプロイメント、またはサービスに焦点を絞ることが容易になります。
ダッシュボードビューとアラートの強化:Field Explorerを使用して関連フィールドを絞り込むことで、ユーザーはダッシュボードまたはアラートへのクエリを絞り込み、意味のあるログ セグメントのみが通知をトリガーするようにすることができます。

以下の手順で、クエリのField Explorerを表示できます。
[AppLogs]タブに移動します。
検索クエリを入力します。
例:logtype="Nginx Access Logs"
ログ結果を表示すると、サンプルログ出力テーブルの左隅にあるField Explorerにアクセスできます。この機能を使用すると、インデックス付けされたログタイプに関連付けられたフィールドのリストを、検索可能な形式とチェックリスト形式の両方で表示できます。

Field Explorerを開くと、ログのタイプに基づいて、各フィールドの上位の値(最も頻繁に使用される重大度レベル、スレッド名、コンポーネントなど)が自動的に表示されます。フィールド名を選択すると、検索クエリに自動的に追加されるため、より焦点を絞った洞察に富んだ分析が可能になります。
ログタイプ"Nginx Access Logs"で収集されたログのリストがあり、それをAppLog検索で表示している場合のサンプルログを以下に記載します。
サンプルログ
{
"body_bytes_sent": 7315,
"host": "site24x7.com",
"http_user_agent": "Mozilla/5.0",
"limit_req_status": "-",
"request_method": "GET",
"remote_addr": "20.133.25.81",
"request_id": "req-8903",
"request_length": 137,
"request_time": 0.689,
"request_uri_without_param": "/profile",
"scheme": "http",
"status": 301,
"domain_name": "site24x7.com",
"ssl_server_name": "site24x7.com",
"server_protocol": "HTTP/2",
"ssl_protocol": "TLSv1.3",
"ssl_cipher": "TLS_AES_256_GCM_SHA384",
"upstream_addr": "77.150.166.109:8080",
"upstream_response_time": 0.277,
"tcpinfo_rtt": 5,
"tcpinfo_rttvar": 5,
"tcpinfo_snd_cwnd": 160,
"tcpinfo_rcv_space": 282,
"pid": 5518,
"connections_active": 34,
"connections_reading": 3,
"connection_requests": 7,
"connections_writing": 1,
"connections_waiting": 5,
"connection": 9513,
"connection_time": 0.008,
"content_type": "application/json",
"date": "29/Sep/2025:07:23:50 +0530"
}
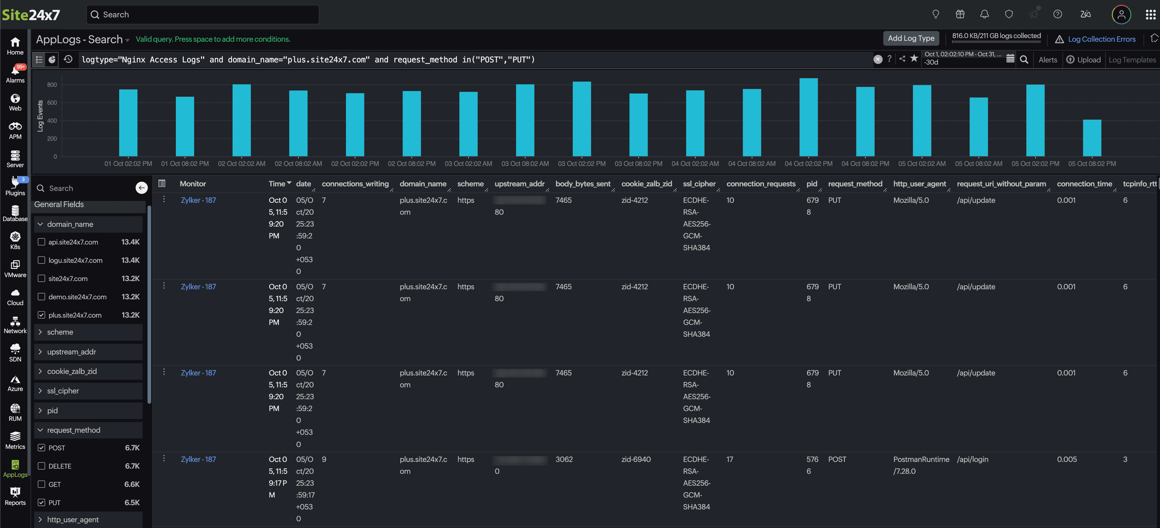
このシナリオでは、POSTおよびPUTリクエストメソッドでログが急増していることがわかります。ここから、以下の操作を行うことができます。
フィルターを適用:Field Explorerで、domain_nameフィールドを選択して特定のドメインに焦点を合わせます。
ドリルダウン:request_methodフィールドからPOSTとPUTを選択して、それらのリクエストを分離します。
絞り込みと分析:クエリを動的に更新できるようにします。
例:
logtype="Nginx Access Logs" and server_name="plus.site24x7.com" and request_method in("POST","PUT") and request_uri_without_param="/api/upload"
