Site24x7のAzure Service Quota監視は、クォータの使用状況の追跡やしきい値に基づくアラート設定によって、予期せぬサービス制限を回避することを可能にします。
ストレージ、コンピューティング、ネットワーク、その他の主要リソースカテゴリー全体のクォータを監視することで、スムーズなクラウド運用とタイムリーなキャパシティプランニングを実現します。
CloudOpsチームが、ワークロード需要の増加に対応するために、追加の仮想マシン(VM)をデプロイするシチュエーションで、 リージョンのvCPUクォータ制限に達したため、新しいインスタンスの起動に失敗したシチュエーションを想定します。
Site24x7を使用することで、上記のシチュエーションを以下のように回避します。
上記のような運用を行うことで、CloudOpsチームはリソース割り当てを改善するためにvCPUを最適化することが可能です。
Site24x7のService Quota監視がクォータの使用率を管理してスムーズなクラウド運用を保証するため、自動スケーリングは影響を受けません。
直前の障害を防ぎ、中断のないサービスの可用性を確保します。
Site24x7は、Azure Quota Service APIを使用して制限と使用状況のメトリックを取得します。
Azure監視をまだ追加していない場合はこちらの手順にしたがって追加してください。
クォータ監視を追加するには、サービスクォータのメトリックプロファイルが必須です。

代替方法
以下の手順に従ってサービスクォータを有効にすることも可能です。
)をクリックします。Azure Service Quotasのデータ更新頻度は30分です。
サービスクォータのダッシュボードには、クォータに関する全体的な分析情報を取得するための3つのビューがあります。
Site24x7の画面から[Cloud]→[Azure]→Azureアカウント→[Service Quotas]に移動してください。
ダッシュボードに含まれる情報は以下の通りです。
サブスクリプションを選択すると、[Top 100 Quota Usages]タブを確認できます。
[すべてのサブスクリプション]を選択すると、すべてのサブスクリプションのクォータで使用量が上位100件のものを一覧表示することが可能です。
クォータの重要度は、High、Moderate、Low、Infoという 4つの異なる重要度レベルに基づいて、注意が必要なクォータの使用状況を示します。
検索バーを使用すると、名前、リージョン、単位などに基づいてクォータを検索できます。

ハイライト

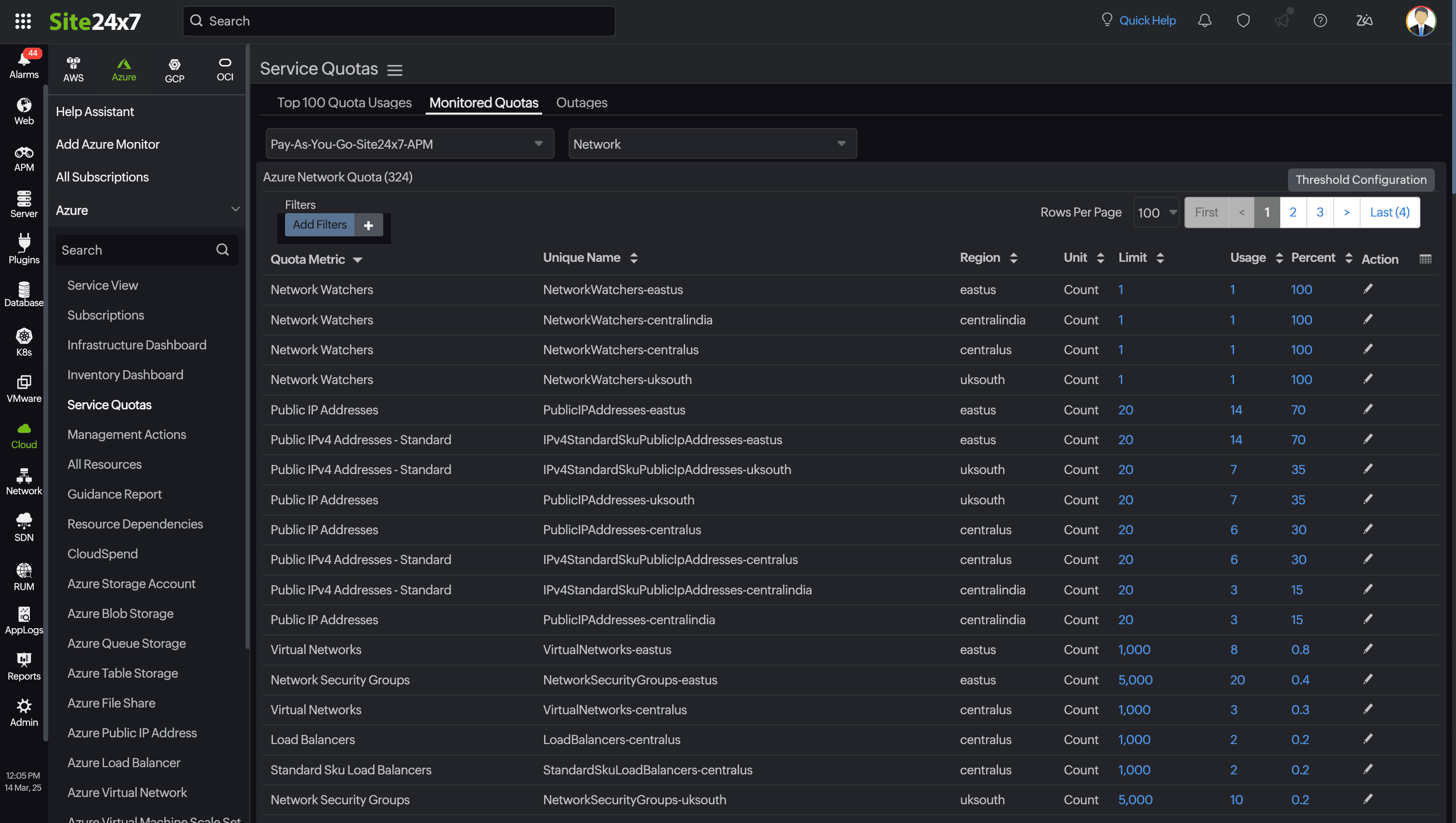
このビューには、サブスクリプション内のすべてのクォータがカテゴリ別に一覧表示されます。
サブスクリプションを選択し、カテゴリ(ネットワーク、ストレージ、コンピューティング、コンテナアプリ)を選択してください。
以下の詳細情報にアクセスします。

表の右上にある[しきい値設定]をクリックして、しきい値を設定することが可能です。
リソースの使用量、パーセンテージ、または制限がクォータのしきい値に近づいた場合に、一括または個別にアラートを設定することができます。
個別設定:
)を使用します。
しきい値属性に含まれるもの
監視からメトリックを削除
特定のクォータメトリックを監視から削除する方法は以下の通りです。
)をクリックして、Azure監視の編集画面を開きます。
)をクリックします。
このアクションにより、Site24x7はすべての監視対象リージョンからのメトリックの監視を停止し、メトリックは即時のデータ収集から削除されます。
[Outages]タブには、選択したサブスクリプションで発生した停止が優先期間に基づいて一覧表示されます。
停止の開始時刻と終了時刻、停止の合計期間、停止の理由が表示されます。また、ページ右上のドロップダウンをクリックすると、希望する期間の停止リストを表示できます。

それぞれの管理グループ監視またはアカウントレベル監視の配下にあるすべてのサブスクリプションを1つのビューで表示できます。

各クォータをそれぞれのクォータカテゴリに分類すると以下の通りです。
| カテゴリー | メトリック |
| Storage - 1 |
|
| Container App - 5 |
|
| Compute - 54 |
|
| Network - 171 |
|
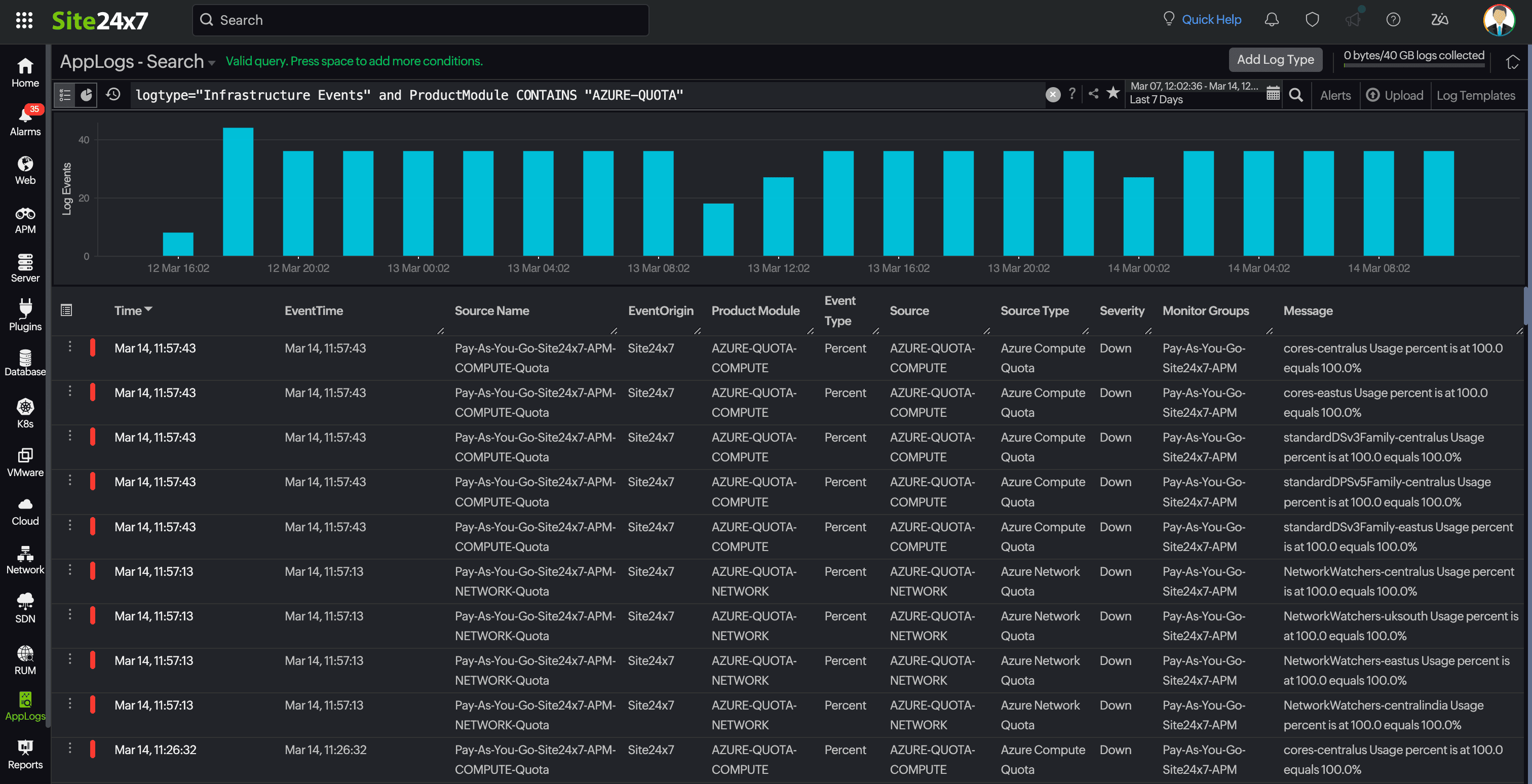
Applogsに移動し、ログの種類として[インフラストラクチャーイベント]を設定すると、要件に基づいて独自のクエリを作成できます。以下のクエリを使用すると、上記で設定したしきい値に関連するすべての障害イベントを取得できます。
logtype="Infrastructure Events" and productModule CONTAINS "AZURE-QUOTA"

サンプル:
logtype="Infrastructure Events" and ProductModule CONTAINS "AZURE-QUOTA" groupby source

logtype="Infrastructure Events" and ProductModule CONTAINS "AZURE-QUOTA" groupby severity

logtype="Infrastructure Events" and ProductModule CONTAINS "AZURE-QUOTA" and severity CONTAINS "Critical"

しきい値を設定していない場合は、使用率が100%に達するとイベントが作成されます。
10個のサービスクォータメトリックごとに、ベーシックライセンスが1つ消費されます。