Azure監視

Site24x7のAzure監視では、Azureリソースをディスカバリーして監視し、Azure環境の健全な機能に不可欠な主要なパフォーマンスメトリックに関する洞察を得ることができます。

現在、100以上のサービスタイプの監視をサポートしており、それぞれのリソースをドリルダウンするのに役立つ独自のメトリックセットを用意しています。

また、特定のメトリックがしきい値を超過した際にアラートを発生させるよう設定したり、修復アクションの自動化を行うことで、Azureリソースの潜在的な問題や異常について通知を受け取ることができます。

目次

前提条件

Site24x7がAzureリソースを監視するためには、以下の3つの方法のいずれかで認証を行う必要があります。

監視の追加

  1. Site24x7アカウントにログインします。
  2. [Cloud]→[Azure]→[Azure監視の追加]に移動します。または、左のナビゲーションペインで[管理]をクリックし、[クラウド監視]の下にある[Azure]をクリックします。
  3. 前提条件の手順を完了して取得したテナントID、クライアントID、クライアントシークレットの値を、それぞれのフィールドに入力します。
  4. [リソースディスカバリーの続行]をクリックします。

アクセスが正常に許可されると、Site24x7コンソールにリダイレクトされ、監視の追加画面に遷移します。

監視の追加画面では、以下の手順を実施します。

  1. 表示名を入力します。
  2. クライアントシークレットの有効期限を設定します。
  3. 既存または新規の監視グループに監視を関連付けます。
  4. Azure監視の追加ページ:
    • [サブスクリプション]のドロップダウンメニューにて、ディスカバリーされたAzureサブスクリプションのリストの中から監視したいサブスクリプションを選択します。
    • 「新規サブスクリプションの自動追加」を「はい」に切り替えると、新規サブスクリプションが自動的にディスカバリーされ、監視対象として追加されるようになります。
    • [リソースグループ]のドロップダウンメニューから、監視するリソースグループを選択します。
    • 「新規リソースグループの自動追加」を「はい」に切り替えると、新規リソースグループが自動的にディスカバリーされ、監視対象として追加されるようになります。
    • 「サービス/リソースタイプ」のドロップダウンから、監視したいAzureサービスタイプを選択します。

      デフォルトでは、Azureアカウント内のすべてのサブスクリプション、リソースグループ、およびサポートされているサービスタイプが監視対象として選択されます。

    • タグに基づいてAzureリソースを含める:必要に応じて「OR」または「AND」を切り替えます。監視に含めたいリソースに一致するように、「キー」と「値」を入力します。「値」タブの近くにある「+」アイコンをクリックすることで、タグを複数追加できます。
      このオプションでは、Azureアカウントからタグに一致するリソースを含めることで、監視対象として追加します。
    • タグに基づいてAzureリソースを除外する:必要に応じて「OR」または「AND」を切り替えます。監視から除外したいリソースに一致するように「キー」と「値」を入力します。「値」タブの近くにある「+」アイコンをクリックすることで、タグを複数追加できます。
      このオプションでは、Azureアカウントからタグに一致するリソースを除外することで、監視対象から外します。
    • [新規リソースの自動ディスカバリー]を有効にすると、以降のディスカバリーサイクルで新規リソースが自動的にディスカバリーされ、監視が開始されます。
      ユーザーがSite24x7から手動で自動ディスカバリーを実行した場合は、本設定の有効化の有無に関わらず、新規リソースがディスカバリーされます。
  5. [詳細設定]セクションで、関連する変更を行います。
  6. サポートされているすべてのサービスにデフォルトのしきい値プロファイルを設定する:しきい値プロファイルを割り当てたいサービスタイプを選択します。
  7. リソース終了設定
    • 終了したリソースがSite24x7から自動的に一時停止または削除されたときにアラートを受け取りたくない場合は、リソース終了アラートのミュートはいに切り替えます。
    • 終了したリソースの監視を継続するには、終了したリソースの監視はいに切り替えます。[監視はダウン]と表示され、手動で一時停止されるまでポーリングが続行されます。
    • 終了したリソースを監視から自動的に削除するには、はいに切り替えます。また、終了したリソースがSite24x7 Webコンソール上で削除される前に保持される期間(日数)を定義することもできます。
      • このフィールドがはいに設定されている場合:監視対象リソースは、削除済みの状態に移行されます。
      • このフィールドがいいえに設定されている場合:監視対象リソースは、指定された期間、一時停止の状態に移行されます。
  8. Azureアクティビティログ収集を設定するには:
    [Azureアクティビティログ収集設定]で、アクティビティログ収集を有効にし、ログ収集間隔を設定し、収集するログカテゴリーを選択します。
  9. 既存の通知プロファイルユーザーアラートグループタグを選択、および新規追加します。これらは、以降のディスカバリーで追加されるリソースや、関連するすべてのリソース監視にも適用されます。各リソースに対して、リソースグループ、ロケーション、サブスクリプション、およびリソースタイプから成るSite24x7 Azureタグが作成されます。
    また、Site24x7のアラートを、サードパーティサービスと連携させることもできます。
    タグの形式は以下の通りです。
    subscription: {subscription_name}
    resourceGroup:{resourcegroup_name}
    location:{location}
    serviceType:{monitortype}
  10. 詳細設定で、監視グループの自動作成はいに設定され、タグのキーと値、値の正規表現が指定されている場合、各タグのキーと値のペアに対するサブグループとともに、システム生成の監視グループが作成されます。
  11. [Azureリソースのディスカバリー]をクリックして、監視を開始します。
すべてのAzureリソースがディスカバリーされるまで、最大30分かかります。

監視リソースの一覧

仮想マシン、スケールセット、ストレージアカウント、IoT Hub、Cosmos DBなど、100以上のAzureリソースを監視することができます。

ダッシュボード

Azure監視が作成されると、サブスクリプションダッシュボードにリダイレクトします。

すべてのAzureリソースが、数分以内にSite24x7のユーザーコンソールに追加されます。

このサブスクリプションダッシュボードに加えて、3つの専用ダッシュボードがあります。また、カスタムダッシュボードの作成や、管理アクションの実行、重大な異常の検出が可能です。

単一のAzureテナント下の複数のサブスクリプションは、Site24x7ユーザーコンソール内の単一または複数のAzure監視に追加できます。同じテナント下でさらにサブスクリプションを監視に追加するには、Azure監視の編集ページ([Azure]→[インフラストラクチャ]→[インベントリダッシュボード]→[管理アクション]→ハンバーガーアイコン→[編集])に移動し、サブスクリプションを選択します。

Azure監視のカスタマイズ

詳細設定でAzure監視をカスタムし、リソースを管理します。

Azureアップタイム監視

Site24x7のAzureアップタイム監視は、Azureリソースの可用性と稼働時間(アップタイム)、およびその設定とインベントリの詳細をプロアクティブに追跡します。

Azure Service Quota監視

Azureサービスクォータ監視により、クォータ使用量をプロアクティブに監視し、しきい値に基づいたアラートを設定することで、予期しないサービスの制限を防ぐことができます。ストレージ、コンピューティング、ネットワーク、その他の重要なリソースカテゴリのクォータを監視することで、シームレスなクラウド運用を保証し、効果的にキャパシティプランニングを行うことができます。

ログ

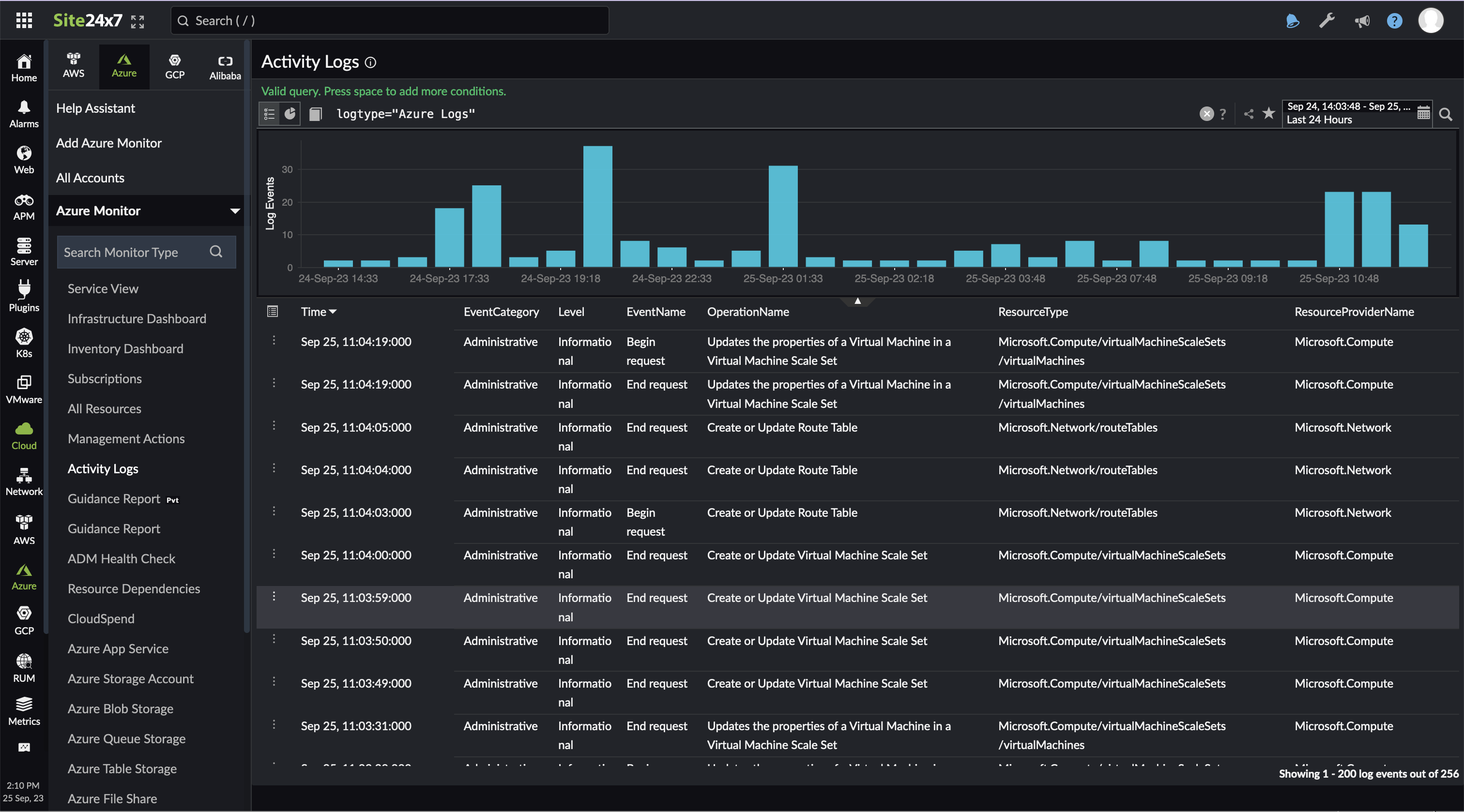
アクティビティログ

Azureポータルで実行するすべてのアクションがログとして登録されます。ログはユーザーが指定した時間間隔で収集され、アクティビティログページに表示されます。

ログのリストの取得方法:

  1. [Azure]に移動し、Azure監視をクリックして、[アクティビティログ]をクリックします。
    Site24x7のアプリケーションログ管理サービスと連携していない場合、アクティビティログタブは表示されません。ログ収集を開始するには、[管理]→[AppLogs]→[設定]に移動し、「AppLogsを使用してサーバーからアプリケーションログを収集する」オプションではいを選択します。
  2. クエリを入力し、検索アイコンをクリックしてログを検索します。
  3. 特定の期間のログを表示するには、時間範囲を指定します。

リソースログ

Azureリソースのログは、診断設定を使用して収集されます。このログにより、Azureリソース内で行われた操作を監視できます。

この連携を有効にすると、Site24x7はリソースが存在する場所に、Site24x7 Applogsという一意のリソースグループを作成し、その中に、ストレージアカウント、イベントグリッド、関数アプリの新しいリソースを作成します。これらの新しく作成されたリソースを使用して、その場所にあるすべてのリソースからリアルタイムでログが収集されます。Azureからのログ収集方法の詳細は、こちらをご参照ください。

なお、この機能を有効にするには、Azure App Service監視に移動し、をクリックします。[リソースログ収集を有効にする]をクリックし、監視するログカテゴリを選択します。次回のデータ収集で、指定したログが収集されます。

この機能は、現在Azure App Serviceでのみサポートされています。

リソースの依存関係

ほとんどのAzureリソースは、適切かつ継続的な機能のために依存しているリソース、または依存するリソースを持っています。このページには、ディスカバリーされたすべてのリソースと、それらが依存するリソースが、そのステータス(理由)、サービスタイプ、およびロケーションとともに一覧表示されます。依存リソースを一覧表示することで、親リソースのダウンタイムの原因を突き止めるのに役立ちます。

一括アクション

一括アクションを使用して、サブスクリプション、リソースグループ、タイプ、またはロケーションに基づいてフィルタリングされた複数のAzureリソース監視に変更を適用します。

監視グループ

  1. [Cloud]→[Azure]に移動し、Azure監視をクリックします。左パネルに表示されているサービスタイプのいずれかをクリックし、目的のリソース監視を選択します。
  2. 表示名の横にあるハンバーガーアイコンにカーソルを合わせ、[編集]をクリックします。

[Azureリソース監視の編集]ページの[詳細設定]で、監視グループの自動作成オプションをはいに切り替え、フィルターを追加します。Azure監視グループは、タグでグループ化オプションの下で指定されたフィルターに基づいて自動的に作成されます。

しきい値プロファイルを自動で割り当てる方法

  1. [Cloud]→[Azure]に移動し、Azure監視をクリックします。左パネルに表示されているサービスタイプのいずれかをクリックし、目的のリソース監視を選択します。
  2. 表示名の横にあるハンバーガーアイコンにカーソルを合わせ、[編集]をクリックします。

[Azureリソース監視の編集]ページの[詳細設定]→[しきい値プロファイルの自動割り当て]ページ:

  • 既存の設定を上書き:既存のしきい値プロファイル設定を上書きするには、はいに切り替えます。
  • サポートされているすべてのサービスにデフォルトのしきい値プロファイルを設定する:上書きしたいしきい値プロファイルを選択します。
  • + アイコンをクリックすると、新しいしきい値プロファイルを作成することもできます。

アラート

監視されているすべてのAzureリソースに対して、新しいしきい値プロファイルを作成するか、既存のプロファイルを関連付けることができます。しきい値プロファイルを作成するには、以下の手順に従ってください。

  1. しきい値プロファイルを関連付けたいAzureリソース監視に移動します。
  2. 表示名の横にあるハンバーガーアイコンにカーソルを合わせ、[編集]をクリックします。
  3. [詳細設定]→[しきい値と可用性]で、+ アイコンをクリックして新しいプロファイルを作成します。既存のプロファイルを編集するには鉛筆アイコンをクリックします。
  4. [保存]をクリックします。

レポート

[レポート]→[Azure]に移動します。Azure監視で利用可能なレポートは、Azureアカウントで利用可能なサービスタイプに基づいています。

  • 可用性サマリーレポート
  • パフォーマンスレポート
  • 状態傾向レポート
  • インベントリーレポート
  • サーバーインテグレーションレポート

Azureディスカバリーレポート

Azureディスカバリーレポートは、Azureアカウント内のすべてのリソースの統合ビューを提供し、インベントリー、成長、および設定の変更を追跡して、クラウドの可視性を向上するのに役立ちます。

ガイダンスレポート

Azureリソースのコストを最適化し、パフォーマンスと信頼性を向上させるためのベストプラクティスの推奨事項を取得します。詳細はこちらをご参照ください。

予測

過去のデータに基づき、Azureリソースの使用量など、将来のメトリックを予測します。

Site24x7は、機械学習と指数平滑法などの従来の時系列予測モデルを使用して、将来の値を予測します。適切なモデルを選択するために、時系列データはレベル、トレンド、季節性、ノイズなどの体系的および非体系的なコンポーネントに分解されます。過去30日間の履歴データを使用して、今後30日間のメトリック使用量を予測します。

予測チャートを表示する方法:

  1. [Cloud]→[Azure]に移動し、Azure監視をクリックします。左パネルに表示されているサービスタイプのいずれかをクリックし、目的のリソース監視を選択します。
  2. [予測]タブに移動してチャートを表示します。

サポートされているサービスタイプ:仮想マシン(VM)、サイト、データベース、App Serviceプラン

キャパシティプランニング

キャパシティプランニングを使用して、CPU、メモリ、ディスク使用率などのメトリックを用いてAzureリソースを最適化し、キャパシティ使用率を追跡します。

タグ

タグは、特定のリソースを監視に含めたり除外したりするのに役立ちます。すべてのリソースは、Azureポータルで1つ以上のタグを関連付けることができます。リソースがディスカバリーされ、Site24x7で監視対象として追加されると、Azureポータルで作成されたタグはSite24x7のWebコンソールで適切なリソースに自動的に関連付けられます。

これらのインポートされたタグに加えて、簡単なフィルタリングのために、新しいタグを作成したり、既存のタグをリソース監視に関連付けたりすることもできます。また、リソースグループ、サービスタイプ、サブスクリプションをタグとして追加するオプションもあります。

Azureポータルで追加された新しいタグは、3時間後にSite24x7のWebクライアントに反映されます。

Azureリソースの監視ページ

すべてのAzureリソースは、サービスタイプに基づいて一覧表示されます。任意のサービスタイプを選択し、特定のリソース監視を選択します。Azureリソース監視ページには5つのタブがあります。

  • サマリー:Azureリソースのパフォーマンスメトリックと、数値属性の最終ポーリングデータを表示します。
  • 設定詳細
    • ID - 各Azureリソースに対して作成された一意のID
    • リソースの名前
    • 関連するサービスタイプ
    • ロケーション
  • 障害
  • インベントリー
  • ログレポート
  • サーバーインテグレーションレポート

Azure Deployment Manager(ADM)ヘルスチェック

サービスの正常性を監視して、サービスヘルスの問題を検出し、信頼性の高いデプロイメントとサービスの高い可用性を確保します。ヘルスチェックを開始するには、以下の手順に従ってください。

  1. [Azure]に移動し、Azure監視をクリックして、ADMヘルスチェックをクリックします。
  2. ヘルスチェックを実行したいサブスクリプションリソースグループを選択します。
  3. クリップボードにコピーをクリックしてJSONスニペットをコピーします。
  4. コピーしたJSONスニペットを、ADMロールアウトJSONファイルのヘルスチェック部分に貼り付けます。

完了すると、Site24x7はヘルスチェックを開始し、Azureデプロイメントのすべてのステップを検証します。成功した場合、デプロイメントは次のサービスユニットに移動します。問題が検出された場合、Azureはデプロイメントを停止し、トラブルシューティングを行い、影響の範囲を縮小させます。

IT自動化

Azureリソースを監視し、設定されたしきい値に違反があった場合にIT自動化アクションをスケジュールします。

管理アクション

[Azure]に移動し、Azure監視をクリックして、管理アクションをクリックします。Azureリソース監視に対して削除、再追加、VMアクションなどの一括アクションを実行できます。サブスクリプション、リソースグループ、サービス、およびロケーションに基づいてリソースをグループ化またはフィルタリングできます。

これらのアクションを実行できるのは、Site24x7の管理者またはスーパー管理者のみです。
  • リソースの削除ごみ箱アイコンを使用して単一のリソースを削除します。右上隅の削除ボタンを使用して、一度に複数のリソースを削除します。リソースを削除すると、Site24x7はその監視を停止しますが、リソースはAzureアカウントからは削除されません。
  • VM固有のアクション:ディスカバリーされたすべてのVMに対して、VMの起動/停止およびSite24x7サーバー監視エージェント拡張機能のインストールができます。VMの一括アクションボタンを使用して、一度に複数のVMに対してこれらのアクションを実行します。

監視の作成に使用したアプリケーションに共同作成者ロールが付与されていることを確認してください。また、Site24x7のサーバー監視エージェント拡張機能をインストールする前に、VMが起動されており実行中であることを確認してください。

データ収集の仕様について

Site24x7は、各リソースのAzureメトリックAPIに対して1つ以上のリクエストを送信し、5分ごとにデータ収集を行います。Site24x7はデータを分析し、レポートやダッシュボードの形式で表示します。しきい値を設定している場合、Site24x7は取得したデータが設定されたしきい値制限に対応しているかを確認します。違反があった場合、アラートがトリガーされ、設定された修復アクションが開始されます。

リソースヘルスチェックの場合

同様に、Site24x7のAzure監視では、3分ごとにAzureにリソースヘルスAPIリクエストを送信し、更なる診断のためのデータ収集とともにリソースのステータスを更新します。

セキュリティ

Site24x7のAzure監視は、Microsoftが承認したワークフローであるOpenID Connect認証を使用して行われます。これにより、Azure環境で発生するコストが増加することも、既存の設定が変更されることもありません。

Azureアカウントを強化するためには、セキュリティのベストプラクティスをご確認ください。

ライセンス

メインのAzureアカウントは1つのベーシックモニターライセンスを消費します。すべてのAzureリソースは1つのベーシックモニターを使用します。例えば、10個のリソースを持つAzureアカウントを監視したい場合、11個のベーシックモニターを消費することになります。

例:
メインAzureアカウント = 1ベーシックモニター
10リソース = 10ベーシックモニター 合計 = 11ベーシックモニター

VMにサーバー監視エージェント拡張機能をインストールした場合、VMは2つのベーシックモニターを消費し、サーバーモニターは2つのベーシックモニターを消費します。

当社のクラウドコスト管理ツールであるManageEngine Cloudspendを使用して、組織全体のMicrosoft Azureの請求を追跡および管理し、クラウドコストを最適化します。

FAQ

その他のご質問についてはこちらのナレッジベースをご参照ください。